突出優勢
破碎機將大尺寸的石膏礦石破碎成小于30mm的小塊顆粒,輸送至磨機進行粉磨,經選粉機將粉磨后達到產品所需細度的石膏生粉送入沸騰爐進行煅燒,其余部分返回磨機進行再次粉磨直至合格。煅燒后的合格石膏粉送入熟料倉儲存或送入制品車間使用。

工作原理
石膏粉生產工作原理是將生石膏、脫硫石膏從進料口加入,與筒體內換熱管外壁進行有效接觸,利用沸騰爐煙氣為介質對脫硫石膏進行加熱煅燒,煅燒后的產品從卸料口收集。因為是間接換熱的緣故,筒體內可以得到較高的蒸汽局部壓力,這對產品質量產生積極的影響,另外,石膏與載熱體沒有直接接觸,大限度的保持了產品的純度。間接換熱式回轉煅燒機技術可以通過嚴格控制煅燒強度來有效控制石膏從二水石膏脫成半水石膏。本工藝采用的主要技術,利用沸騰爐提供熱源,可大限度降低煤耗,并充分利用熱,日產100-1000噸,是目前工業石膏煅燒工藝中理想的設備。
工程案例
更多案例技術參數
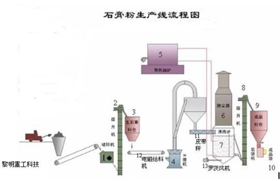
根據工藝要求建筑石膏生產線通常分為五部分,分別是破碎系統、粉磨系統、煅燒系統、儲料輸送系統及電控系統。
(1)破碎系統:石膏原料經由給料機進入破碎機,破碎機將大尺寸的石膏礦石破碎成小于30mm的小塊顆粒,備用。根據石膏原料的大小和不同產量需求,可以選擇對應規格的破碎機,通常選擇PE顎式破碎機、PC錘式破碎機或PF反擊式破碎機等。為了保護環境清潔,可配備除塵設備,滿足環保排放要求。
(2)原料輸送:經破碎后的石膏原料經過提升機輸送至儲料倉備用。儲料倉根據對物料儲存時間的要求設計規格,保障物料穩定的供給。
(3)粉磨系統: 物料經電磁振動給料機均勻連續地送入磨機內,進行研磨。粉磨后的石膏生粉由磨機鼓風機鼓出的風流吹出,經過主機上方的分析機進行分級。細度合乎規格的粉末,隨風流進入大旋風收集器,收集后經出粉管排出即為成品。成品落入螺旋輸送機,輸送到下一系統煅燒。整個風路系統是密閉循環的,從大旋風收集器和鼓風機之間的管道引入袋式除塵器,除去空氣中的粉塵,然后排到環境中,確保環境清潔。經過粉磨系統的物料由粒徑0~30mm,改變為80~120目,符合石膏粉細度要求。
該粉磨主要設備為提升機、儲料倉、振動給料機、磨粉機、螺旋輸送機、袋式除塵器等。磨機采用我公司生產的新專利產品歐版磨粉機(專利產品號:ZL 2009 2 0088889.8,ZL 2009 2 0092361.8,ZL 2009 2 0089947.9),由于歐版磨粉機內部帶有選粉裝置,不需外部的選粉機,使得流程簡單。
(4)煅燒系統:該系統主要包括提升機、沸騰爐、靜電除塵、羅茨風機等設備。采用的沸騰爐為目前我國應用廣的建筑石膏煅燒設備,具有設備小巧,生產能力大結構簡單,不易損壞設備緊湊,占地少能耗較低操作方便,容易實現自動控制,產品質量好,熟石膏相組成比較理想,物理性能穩定基建投資省,運行費用低等七大優點,被廣泛應用于天然石膏和化學石膏的煅燒工藝之中。
(5)電器控制系統:
電器控制系統采用目前的集中控制、DCS控制或PLC控制,各控制元件均選用國際知名品牌產品。











